Google’s search experience has changed dramatically over the last two years. With the full rollout of Google AI Overviews, search results are no longer just a list of blue links. Instead, users often see AI-generated summaries at the top of the page, pulling insights from multiple sources.
For brands, this shift presents both opportunity and risk. Visibility in AI Overviews can drive authority and brand recognition, but it can also reduce traditional click-through rates if performance is not monitored correctly.
At Saigon Digital, we help ambitious brands adapt to evolving search behaviour using forward-thinking, data-led SEO and AI solutions. In this guide, we break down the top 10 Google AI Overview tracking tools in 2026, helping marketers understand where they appear, how often they are cited, and how AI-driven search affects performance.

Why Google AI Overview Tracking Matters in 2026
AI Overviews influence how users consume information. Rather than clicking multiple websites, many users rely on Google’s AI-generated summary to answer their query immediately.
Tracking AI Overviews helps you to:
- Identify whether your content is referenced by Google’s AI
- Measure brand visibility beyond traditional rankings
- Understand which queries trigger AI summaries
- Optimise content for inclusion in AI-generated answers
- Protect organic traffic in an AI-first search environment
Traditional SEO tools alone are no longer enough. Marketers now need specialised Google AI Overview tracking tools to remain competitive.
What Makes a Good Google AI Overview Tracking Tool?
Before reviewing the tools, it is important to understand what to look for. A strong solution should:
- Detect when AI Overviews appear for tracked keywords
- Identify cited sources within AI summaries
- Monitor brand mentions and content usage
- Track changes over time
- Integrate with existing SEO workflows
The tools below meet these criteria to varying degrees, depending on business size and objectives.
Top 10 Google AI Overview Tracking Tools in 2026
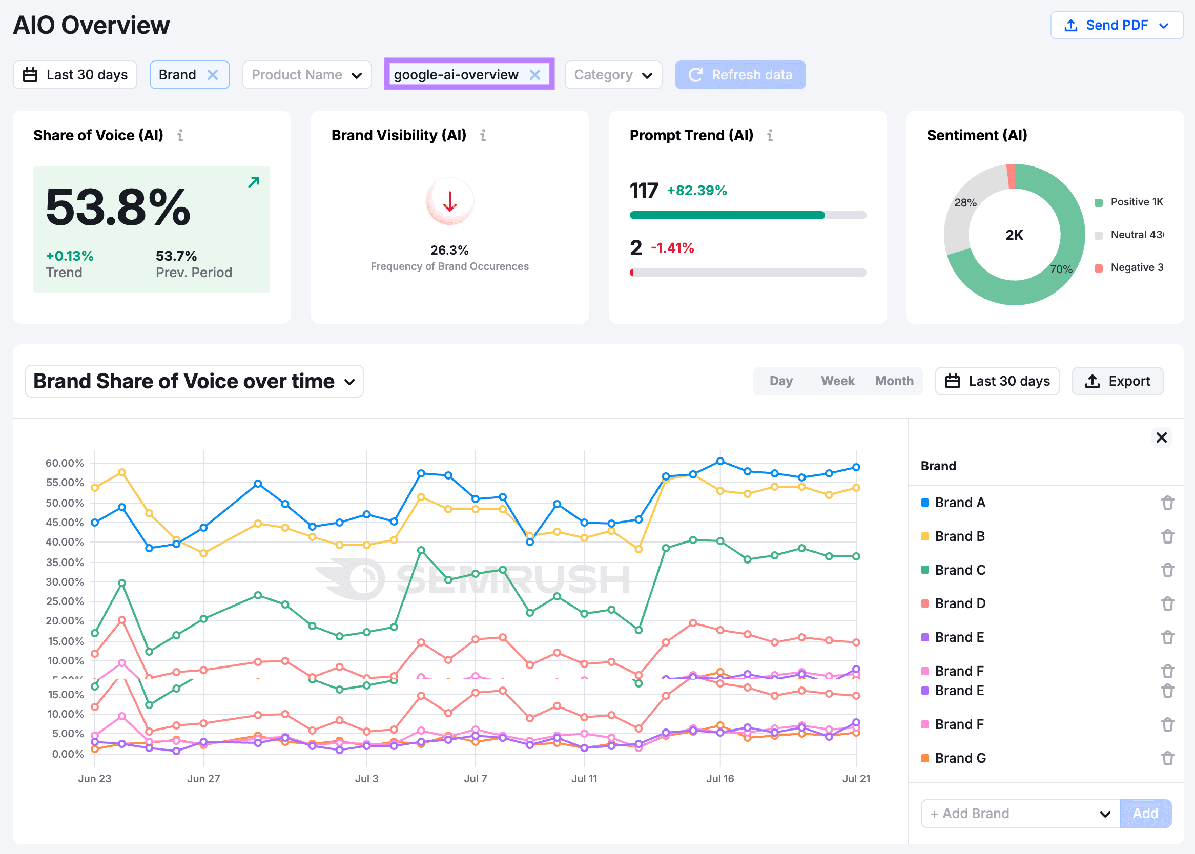
1. Semrush (AI Overview Visibility Module)
Semrush has expanded its platform to address the growing impact of AI-generated search results. Its AI Overview Visibility Module integrates seamlessly with existing keyword tracking, making it accessible for teams already using Semrush for SEO.
The tool allows users to identify which tracked keywords trigger AI Overviews and whether their domain is referenced within the AI-generated response. Importantly, it also tracks visibility trends over time, helping teams understand whether their content influence is growing or declining.

How to use it effectively:
- Add your priority keywords to Position Tracking
- Enable AI Overview detection within SERP features
- Review visibility trends and cited URLs regularly
Example: If your brand targets the keyword “Enterprise SEO strategy”, Semrush may show that Google displays an AI Overview for this query and that your guide is cited as one of the sources. This insight confirms authority, even if organic clicks fluctuate.
Best for: Enterprise teams and agencies managing large keyword sets.
2. Ahrefs (AI SERP Feature Monitoring)
Ahrefs approaches AI Overview tracking through its robust SERP feature monitoring system. Rather than isolating AI as a separate function, it integrates AI Overviews into its broader competitive analysis framework.
This allows marketers to see not only whether AI Overviews appear, but also which competitors are being referenced within them. As a result, teams can quickly identify content gaps and optimisation opportunities.

Key features include:
- AI Overview detection by keyword
- Competitor citation analysis
- Historical SERP comparisons
Example: If a competitor is repeatedly cited in AI Overviews for high-intent queries, Ahrefs enables you to analyse their page structure, headings, and topical coverage to inform your own improvements.
Best for: SEO professionals focused on competitive analysis.
3. Sistrix (AI Search Visibility Index)
Sistrix offers a more strategic, visibility-led approach to AI tracking. Its AI Search Visibility Index measures how frequently a domain appears across both organic listings and AI Overviews, presenting a unified view of search presence.
This is particularly valuable for brands that focus on long-term authority rather than short-term rankings.

What Sistrix helps you understand:
- Whether AI is amplifying or reducing your visibility
- Which topic areas perform best in AI-driven search
- How updates affect overall search exposure
Example: A steady increase in AI visibility for informational queries may indicate that Google views your brand as a trusted source, even if rankings remain unchanged.
Best for: European brands and technical SEO teams.
4. BrightEdge (Generative Search Insights)
BrightEdge is designed for enterprise organisations navigating complex SEO ecosystems. Its Generative Search Insights feature offers deep analysis into how brands perform within AI Overviews at scale.
The platform tracks citation frequency, content themes, and authority signals used by Google’s AI models.

Core capabilities include:
- AI Overview presence tracking across thousands of keywords
- Identification of trusted content sources
- Performance benchmarking against competitors
Example: A global brand can identify which regional content hubs are most frequently cited in AI Overviews and replicate their structure across other markets.
Best for: Large organisations and global SEO programmes.
5. SEOmonitor (AI Search Impact Tracking)
SEOmonitor focuses on connecting AI visibility to business outcomes. Rather than tracking AI Overviews in isolation, it measures how AI-generated results affect click-through rates, conversions, and revenue potential.
This makes it especially useful for commercial websites and lead-driven businesses.

SEOmonitor helps teams:
- Identify keywords losing clicks due to AI summaries
- Forecast traffic impact from AI expansion
- Prioritise optimisation based on revenue value
Example: If an AI Overview answers a query fully, SEOmonitor may show declining clicks but stable impressions, signalling the need for deeper or more specialised content.
Best for: Businesses tying SEO performance directly to revenue.
6. ZipTie.dev (AI Citation Tracking)
ZipTie.dev is purpose-built for AI citation tracking, making it one of the most focused Google AI Overview tracking tools available in 2026.
Rather than covering every SEO metric, it concentrates on where and how brands are cited within AI-generated responses.

What it offers:
- Direct AI citation detection
- Brand mention monitoring
- Exportable citation reports
Example: A SaaS brand can track how often its blog posts or documentation are cited in AI Overviews related to product comparisons or technical explanations.
Best for: Brands focused on authority and thought leadership.
7. Authoritas (AI Search Landscape Analysis)
Authoritas combines AI Overview tracking with advanced keyword clustering and international SERP analysis. This makes it particularly useful for brands operating across multiple regions or languages.
The platform helps teams understand how AI Overviews interact with organic listings in different markets.

Key strengths include:
- AI vs organic comparison by country
- Keyword intent clustering
- Scalable reporting
Example: A brand may discover that AI Overviews appear frequently in the UK but less so in other markets, allowing for targeted optimisation.
Best for: Agencies managing multi-market SEO strategies.
8. RankRanger (AI SERP Feature Tracker)
RankRanger offers detailed SERP tracking with a strong focus on visualisation and segmentation. Its AI Overview tracking highlights volatility and feature frequency across devices and locations.
This helps teams react quickly to changes caused by Google updates.

RankRanger enables:
- AI Overview frequency tracking
- Desktop vs mobile comparison
- Update impact analysis
Example: If AI Overviews suddenly increase for transactional keywords, RankRanger can flag this shift early.
Best for: SEO teams needing granular reporting.
9. Nozzle (Advanced AI SERP Data)
Nozzle is built for teams that want complete control over SERP data. It provides raw, unfiltered insights into AI Overviews, making it ideal for advanced analysis.
While it requires more technical expertise, the depth of data is unmatched.

Nozzle excels at:
- Large-scale AI Overview tracking
- Custom dashboards
- Detailed SERP snapshots
Example: SEO teams can analyse how AI Overviews push organic listings below the fold and adjust content accordingly.
Best for: Data-driven teams and technical SEO specialists.
10. Google Search Console (Indirect AI Insights)
Although Google Search Console does not explicitly label AI Overviews, it remains an essential tool when used alongside specialist platforms.
By analysing impressions, clicks, and CTR trends, marketers can infer AI impact.

How to use it effectively:
- Identify impression spikes without click growth
- Compare performance before and after AI rollout
- Cross-reference with third-party AI tools
Example: A sudden drop in CTR for stable rankings may indicate that an AI Overview is answering the query directly.
Best for: All businesses as a foundational data source.
How to Monitor AI Search Visibility and Protect Organic Performance
Now that we have explored the leading Google AI Overview tracking tools available in 2026, the next step is understanding how to use them together to monitor AI-driven visibility and safeguard organic performance.
No single tool provides a complete picture. Instead, effective AI search monitoring relies on combining insights from multiple platforms and applying them strategically.
At Saigon Digital, we view this process as a structured workflow rather than a one-off analysis.
1. Identify Which Keywords Trigger AI Overviews
The first priority is establishing where AI Overviews appear within your keyword set. Tools such as Semrush, Ahrefs, RankRanger, and Authoritas are particularly effective for detecting AI presence at scale.
Begin by auditing your most valuable keywords and grouping them by intent.

Recommended approach:
- Use Semrush or Ahrefs to flag keywords with AI Overviews
- Segment keywords into informational, commercial, and transactional clusters
- Prioritise queries that support brand authority or lead generation
Example: An informational keyword like “what is technical SEO” may trigger an AI Overview, while a transactional query such as “technical SEO agency London” may not. Understanding this distinction ensures optimisation efforts remain focused and efficient.
This step provides clarity on where AI directly influences visibility.
2. Track AI Citations and Brand Mentions
Once AI Overview presence is identified, attention should shift to whether your brand or content is referenced within those summaries. This is where BrightEdge, ZipTie.dev, Sistrix, and Semrush deliver significant value.
These tools help marketers move beyond rankings and assess brand authority within AI-generated responses.
Key metrics to monitor include:
- Frequency of AI citations
- Types of content being referenced
- Competitor citation patterns
- Changes in citation trends over time
Example: If BrightEdge shows that your guides are frequently cited for high-level definitions but rarely for advanced queries, this signals an opportunity to expand depth and expertise.
AI citations increasingly function as a visibility metric in their own right.
3. Measure Organic Performance Impact Using Supporting Tools
AI Overviews often change how users interact with search results, even when rankings remain stable. To understand this impact, combine AI tracking platforms with Google Search Console and SEOmonitor.
This blended approach helps teams identify behavioural shifts early.

Metrics to analyse include:
- Impressions versus click-through rate
- Keyword-level traffic changes
- Performance differences between AI-triggered and non-AI queries
- Revenue or conversion impact for commercial pages
Example: A keyword may continue ranking in position two but experience declining clicks. When cross-referenced with AI Overview data, this often indicates that AI is answering the query directly.
By pairing AI tools with performance data, teams gain context rather than assumptions.
4. Optimise Content Using Insights from AI Tracking Tools
AI tracking tools do more than report visibility, they highlight how content is structured and interpreted. Platforms such as Ahrefs, Semrush, Authoritas, and Nozzle allow marketers to analyse which content formats are favoured in AI Overviews.
Use these insights to refine existing pages.
Content optimisation best practices include:
- Clear, intent-driven headings
- Direct answers followed by supporting detail
- Consistent terminology across related pages
- Logical internal linking within topic clusters
Example: If Nozzle reveals that AI Overviews consistently reference list-based explanations, restructuring content into clear sections may improve AI visibility.
Optimisation should always support user understanding first, with AI compatibility as a natural by-product.
5. Strengthen Topical Authority Across Content Hubs
AI Overviews reward depth and breadth of knowledge across a subject area. Tools like Sistrix, Authoritas, and BrightEdge help identify which topics a brand already dominates and where coverage is thin.
Rather than creating isolated pages, focus on building authoritative content ecosystems.

Steps to strengthen authority include:
- Mapping core topics and related subtopics
- Creating pillar pages supported by in-depth articles
- Updating outdated content regularly
- Aligning informational content with commercial intent
Example: If Sistrix shows strong AI visibility for general SEO topics but weak performance for AI-driven search queries, expanding coverage in this area can close the gap.
Topical authority supports long-term resilience against AI-driven change.
6. Monitor Volatility and Respond to Change Quickly
Google continues to refine how AI Overviews appear and function. Tools such as RankRanger, Nozzle, and Semrush are particularly effective for identifying sudden changes in AI frequency or SERP structure.
Regular monitoring ensures teams respond proactively rather than reactively.
Recommended monitoring habits:
- Review AI visibility reports weekly
- Track volatility after Google updates
- Compare desktop and mobile AI behaviour
- Monitor competitor movement within AI Overviews
Example: A sudden increase in AI Overviews for commercial queries may require changes to page depth or value proposition.
Early detection protects both traffic and revenue.
7. Focus on Content Value AI Cannot Fully Replace
Finally, the most effective way to protect organic performance is to offer value that AI summaries cannot fully replicate. AI tracking tools reveal what is being summarised, but not what drives meaningful engagement.
At this stage, strategy becomes critical.

High-impact content should include:
- First-hand expertise and commentary
- Original research or proprietary data
- Detailed case studies and insights
- Strategic guidance tailored to specific audiences
Example: While AI may summarise “SEO best practices”, it cannot replace a real-world case study showing measurable growth achieved through a bespoke strategy.
This is where organic performance remains strongest.
Choosing the Right Tool in 2026
No single platform does everything perfectly. The right Google AI Overview tracking tool depends on your goals:
- Enterprise brands benefit from BrightEdge or Semrush
- Agencies often prefer Ahrefs, Sistrix, or Authoritas
- Data-focused teams may choose Nozzle or ZipTie.dev
- All businesses should still rely on Google Search Console
The key is action. Tracking AI Overviews is only valuable if insights lead to better content, stronger authority, and measurable growth.
If you are ready to future-proof your search strategy, Saigon Digital is here to help you design, build, and scale digital experiences that perform, even in an AI-first search world.





