
Why SEO Tools Matter for Your Business
Before we head first into the list, let’s talk about why these tools are so important. SEO (or Search Engine Optimisation) is more than just throwing keywords on a page. It involves technical website improvements, keyword research, competitor analysis, backlink strategies, performance tracking, and more. All of which can be incredibly time-consuming to manage manually. SEO tools help automate and simplify this process. They offer valuable insights into your website’s performance, suggest optimisations, and help you stay ahead of your competitors.10 SEO Tools for Your Business Growth
With countless options available, it can be overwhelming to choose the right SEO tool for your business. That’s why we’ve curated a list of the top SEO tools, trusted by marketers, content creators, and business owners alike, that cover everything from keyword research to technical audits. This guide is especially useful for those looking for SEO tools for small businesses , as we focus on usability, affordability, and impact.1. Google Search Console
No list of tools for SEO is complete without Google Search Console. This is one of the best tools for SEO because it’s completely free and provides direct insights from Google about how your site is performing in search results. Best for: Monitoring your website’s performance on Google Cost: Free Key features:- Track keyword rankings and impressions
- Submit sitemaps for indexing
- Identify mobile usability issues
- See which pages are being indexed
- Monitor click-through rates (CTR)

2. SEMrush
SEMrush is often regarded as one of the top SEO tools available today. It’s an all-in-one platform that covers keyword research, backlink analysis, site audits, content planning, and even social media tracking. It’s particularly useful for competitor analysis. Best for: All-in-one SEO and digital marketing toolkit Cost: Paid (with limited free features) Key features:- Competitor analysis
- Keyword research and tracking
- Backlink audits
- On-page SEO suggestions
- Site audit and health monitoring

3. Ahrefs
If backlinks are a priority for you (and they should be), Ahrefs is one of the best tools for SEO to use. It has one of the largest backlink databases and is particularly strong in helping you understand why your competitors are outranking you. Best for: In-depth backlink analysis and keyword research Cost: Paid Key features:- Backlink checker
- Keyword explorer with click metrics
- Content gap analysis
- Site audit for technical issues
- Rank tracking

4. Yoast SEO (for WordPress)
If your website runs on WordPress, Yoast SEO is one of the most user-friendly SEO tools for small businesses. It integrates directly into your post editor as a plugin and provides real-time recommendations. Best for: On-page SEO optimisation for WordPress sites Cost: Free (Premium version available) Key features:- Focus keyword optimisation
- Readability analysis
- Meta title and description editing
- XML sitemap generation
- Canonical URL handling

5. Moz Pro
Moz Pro is another comprehensive SEO tool suite that’s especially popular among marketing professionals. It includes keyword research , site audits, rank tracking, and a handy Chrome extension called MozBar that lets you see SEO data directly in your browser. What sets Moz apart is its focus on user experience and education. The platform is backed by excellent guides, webinars, and a supportive community, which makes it one of the best tools for SEO if you’re still learning the ropes. Best for: Comprehensive SEO suite with a strong community Cost: Paid (with a free trial) Key features:- Keyword explorer
- Site audits
- On-page SEO grading
- Link explorer
- Rank tracking

6. Content Raptor
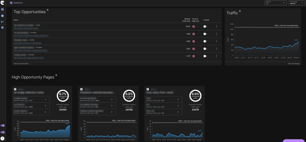
Creating content that ranks isn’t just about keywords, it’s about smart optimisation. Content Raptor is an AI-powered SEO tool that analyses your existing content, identifies improvement opportunities, and helps you fine-tune pages to boost rankings and drive more organic traffic. Best for: Affordable, AI-powered content optimization and rank tracking for SEO professionals and agencies. Cost: (7-day free trial), then $47/month per site. Key features:- Unlimited content optimizations with AI-powered suggestions.
- Integration with Google Search Console for data-driven insights.
- Rank tracking for up to 150 keywords per site, updated daily.
- Identification of high-opportunity pages for targeted improvements.
- Competitor analysis and SERP data integration.
- Unlimited A/B testing to evaluate content changes.
- Support for 100+ search languages and 300+ search regions.
- WordPress integration for seamless content management.

7. Screaming Frog SEO Spider
If you’re serious about technical SEO, Screaming Frog is a must. It’s a downloadable software that crawls your website like a search engine would, identifying issues like broken links, duplicate content, missing metadata, and more. It’s particularly useful for larger websites, but even small businesses can benefit. Best for: Technical SEO audits Cost: Free (Paid version available) Key features:- Crawl website for broken links
- Analyse metadata and page titles
- Discover duplicate content
- Generate XML sitemaps
- Check canonical tags

8. Google Analytics
While technically not an SEO tool on its own, Google Analytics is essential to any SEO strategy. It shows you essential marketing metrics such as who’s visiting your site, how they got there, what pages they’re viewing, and where they’re leaving. Best for: Tracking user behaviour and website performance Cost: Free Key features:- Monitor bounce rate and session duration
- See top-performing landing pages
- Identify referral traffic sources
- Segment users by location, device, and behaviour
- Integrate with Google Search Console

9. Answer Socrates
Finding the right keywords isn’t just about volume, it’s about understanding intent. Answer Socrates is a user-friendly SEO tool that uncovers real search questions and organises them into clear, actionable clusters, helping you create content that directly answers what people are asking. Best for: AI-powered keyword discovery and clustering for content creators, SEOs, and marketers seeking to build topical authority. Cost: Freemium (5 free searches/day); Paid plans from $29/month. Key features:- Generates thousands of keyword ideas per topic, including questions from Google Suggest, People Also Asked, and Google Trends.
- AI-powered keyword clustering to organize keywords into topical groups.
- Recursive search to explore deeper layers of related terms.
- Access to search volume, competition, and CPC data.

10. Detailed SEO Extension
When optimizing your website, having immediate insights into on-page SEO elements is invaluable. The free Detailed SEO Extension is a user-friendly browser tool that provides instant analysis of any webpage's SEO components, such as meta tags, headings, and structured data, directly within your browser. Best for: Quick, on-page SEO audits and competitive analysis directly from your browser. Cost: Free Key features:- Instantly review on-page SEO elements like titles, meta descriptions, headers, and structured data.
- Analyse internal and external links at a glance.
- View schema markup and Open Graph tags.
- Check image alt text and sizing.
- Easily audit competitors’ websites without leaving your browser.
- Lightweight and easy to install on Chrome.

Choosing the Right SEO Tools for Your Business
When it comes to picking the best tools for SEO, there’s no one-size-fits-all solution. The right choice depends on your goals, budget, and level of experience. Here’s a quick breakdown:- If you’re a local shop or startup: Use Google Search Console, Ubersuggest, Yoast SEO, Screaming Frog
- If you’re a growing eCommerce brand: Use Ahrefs, SEMrush, Surfer SEO
- If you’re a content heavy blog: Use AnswerThePublic, Surfer SEO, Google Analytics
- If you’re a technical website: Use Screaming Frog, Google Search Console, Moz Pro






